Organisation: Bengaluru Traffic Authority
Industry Segment: Traffic
Project Location: Bengaluru, Karnataka
The capital city and the largest city of Karnataka, Bengaluru, is a city of stark contrasts. It's a city that effortlessly marries the old and the new, the traditional and the modern. Being the nation’s IT hub and a thriving metropolis, Bengaluru has inevitably attracted people from all over the nation. The increase in population has subsequently led to problems like traffic congestion and management problems, violations of rules and regulations, and accidents. Local authorities were dependent on measures like manual tickets, human interventions, and an automated red light violation system at a few junctions The Bengaluru Traffic Authority also observed that violations like riding without a helmet, triple riding on two-wheelers, over-speeding, etc. still need to be mitigated with a silver-bullet solution that holistically makes Bengaluru roads safer and more lawful. They were looking for a hypermodern solution that automated traffic management and had round-the-clock coverage for monitoring traffic conditions along with frequent data analysis.

The Bengaluru Traffic Authority wanted an advanced AI-based solution that is both scalable and delivers accurate results. The increased traffic problems and violations have also led to an increase in the number of accidents. This situation demanded a solution that captured multiple violations in real-time, enhanced situational awareness, inculcated discipline among citizens, and most importantly, made Bengaluru roads safer.
After identifying the problem and formulating a proposed solution, the next and most crucial part of the process was finding the ideal technology partner for this project. After rigorous evaluation and intensive discussions, the Bengaluru Traffic Authority, the stakeholders, and a panel of traffic authorities zeroed down on Videonetics as the perfect technology partner in collaboration with MATRIX Security and Surveillance Pvt Ltd as the system integrator. Acclaimed as a market leader, Videonetics has secured 150+ cities and monitored 25K+ traffic lanes across many geographic areas. The administration was keen to have an open platform that would help them add more capabilities and applications over time. With these goals in mind, the AI-powered Videonetics Traffic Management System (TMS) comprising various use cases such as Automatic Number Plate Recognition, Red Light Violation Detection, Over Speed Detection, and No Helmet Detection to name a few deployed at 50 significant intersections.

All the AI-powered traffic applications described above have helped the city’s law enforcement monitor traffic round-the-clock, record traffic violations in real time, and send alerts to authorities for further action.
Phase - 1 of the project has been completed and covers 50 of the busiest intersections, entry-exit avenues, and areas known to witness regular congestion & accidents.
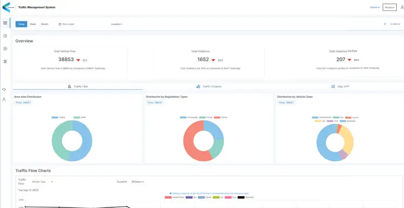
Bengaluru traffic officials don't just receive data on traffic violations in real time but also obtain significant insights on citywide traffic characteristics such as density, headway, and traffic composition at regular intervals, thanks to the Videonetics TMS dashboard.
The dashboard assists traffic officials in making informed decisions, as it keeps them updated on the distribution of vehicles, violations, and incidents across the city. Moreover, they also have access to statistical analysis of the traffic flow at various intersections across the city, filtered by attributes of vehicles such as class, colour, & registration types, and even compare it to the data in the past.

We are elated to be working with Videonetics on this project. Their AI-based video management solution is revolutionary for government entities, especially in terms of road monitoring. They offer holistic and scalable solutions that empower local authorities to maximise the use of their visual data. Additionally, these solutions ensure enhanced security and governance, promote law-abiding behaviour among citizens, and contribute to making the roads safer.
Aditya G, Vice President – Technical,
MATRIX Security and Surveillance Pvt Ltd.

The number of traffic accidents and violations, such as no helmet, triple riding, driving without a seatbelt, and using phones while driving, has also plummeted.